RF Monitor Business

Echtzeitüberwachung, Aufzeichnung und Analyse von Frequenzbändern

Der RF Monitor wurde für eine 24/7 Überwachung von Frequenzbändern entwickelt. Durch kontinuierliche Analyse des Frequenzspektrums können Störungen durch Interferenzen, fremde oder nichtkonforme Sender erkannt werden. Alle Daten werden neben der Echtzeitdarstellung auch platzsparend aufgezeichnet, so dass eine spätere Analyse erfolgen kann.

Die Erfassung der HF-Daten erfolgt mit Hilfe von abgesetzter Hardware wobei die Vorverarbeitung auf einen Einplatinen-Computer (SBC - single board computer) durchgeführt wird. Für die Erfassung können sowohl vorhandene Messhardware als auch günstige SDRs benutzt werden, so dass sich kostengüstig eine lückenlose Überwachung der Infrastruktur auch an mehreren Standorten aufbauen lässt.

Events

Zentrales Element ist die Auslösung von konfigurierbaren Events, die als Startpunkt für eine nachgelagerte ausführliche Analyse fungieren.

  • Rauschlevelüberwachung eines Frequenzbereiches über der Zeit
  • Pegelüberwachung eines Frequenzbereiches über der Zeit
  • Peaküberwachung über der Zeit
  • SNR-Überwachung und Trägerüberwachung mittels spektraler Maske
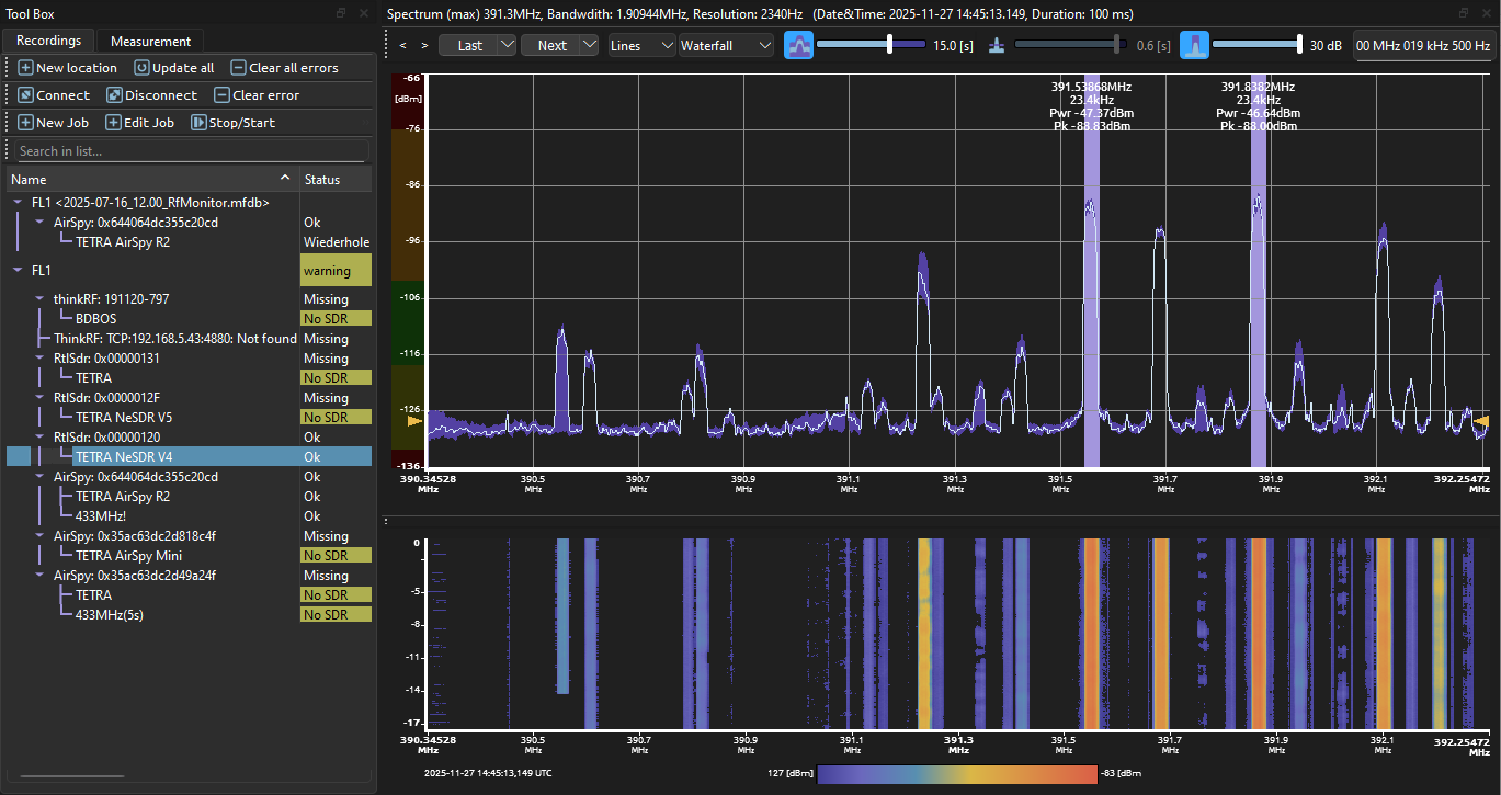
Spektrum-Analyse
  • graphische Definition von tolerierten Parametern
  • graphische Anzeige von nicht eingehaltenen Parametern
  • Filterung und Suche nach nicht eingehaltenen Parametern in aufgezeichneten Daten
Evaluation
  • Waterfall-Diagramm
  • Spektrum
  • RSSI über die Zeit

Software/History Demo-Lizenz anfragen

Zur Benutzung der Software ist eine Lizenz erforderlich.